En e-facturando.com, nos complace anunciar una actualización significativa en nuestra plataforma: la nueva Gestión de Facturas. Estamos comprometidos en hacer que la facturación electrónica sea aún más sencilla y eficiente para nuestros usuarios, y esta mejora es un paso clave en esa dirección.
Mayor Control y Visibilidad:
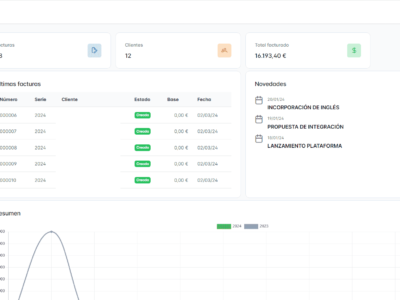
La Gestión de Facturas en e-facturando.com te ofrece un mayor control sobre tus transacciones financieras. Ahora, puedes acceder a una vista detallada de todas tus facturas, organizarlas por fecha, cliente o estado de pago, y realizar un seguimiento más efectivo de tus operaciones.
Automatización Inteligente:
Hemos integrado funciones de automatización inteligente para agilizar tus tareas contables. La nueva gestión de facturas te permite configurar recordatorios automáticos de pago, generar informes financieros con un solo clic y optimizar todo el proceso de seguimiento de facturas pendientes.
Personalización para tus Necesidades:
En e-facturando.com, entendemos que cada negocio es único. Por eso, la nueva Gestión de Facturas te ofrece opciones de personalización avanzadas. Personaliza el diseño de tus facturas, añade campos específicos para adaptarse a tus necesidades y crea un flujo de trabajo contable que refleje la identidad de tu empresa.
Seguridad Reforzada:
La seguridad de tus datos es nuestra prioridad. Con la Gestión de Facturas, implementamos medidas adicionales para garantizar la protección de tu información financiera. Puedes confiar en e-facturando.com para manejar tus datos con la máxima seguridad y cumplir con los estándares normativos.
Cómo Acceder a la Nueva Funcionalidad:
Para aprovechar al máximo la nueva Gestión de Facturas, simplemente inicia sesión en tu cuenta de e-facturando.com. La función estará disponible de inmediato, permitiéndote explorar las mejoras y experimentar un nuevo nivel de eficiencia en tu gestión contable.
Estamos emocionados por esta evolución en e-facturando.com y continuamos comprometidos en ofrecer las herramientas más avanzadas para simplificar tu contabilidad y potenciar el crecimiento de tu negocio. ¡Descubre la nueva Gestión de Facturas y lleva tu proceso contable al siguiente nivel!

